NetSense provides comprehensive monitoring for all your optical line terminals. From hardware health to traffic analysis, get the visibility you need to run a reliable fiber network.
Track OLT temperatures in real time. Get alerts before thermal issues cause failures.
Monitor resource utilization to identify overloaded devices and plan capacity.
Track power supply health and get alerts on power-related anomalies.
Monitor cooling system performance to prevent heat-related failures.
Track device uptime and identify unexpected reboots or instability patterns.
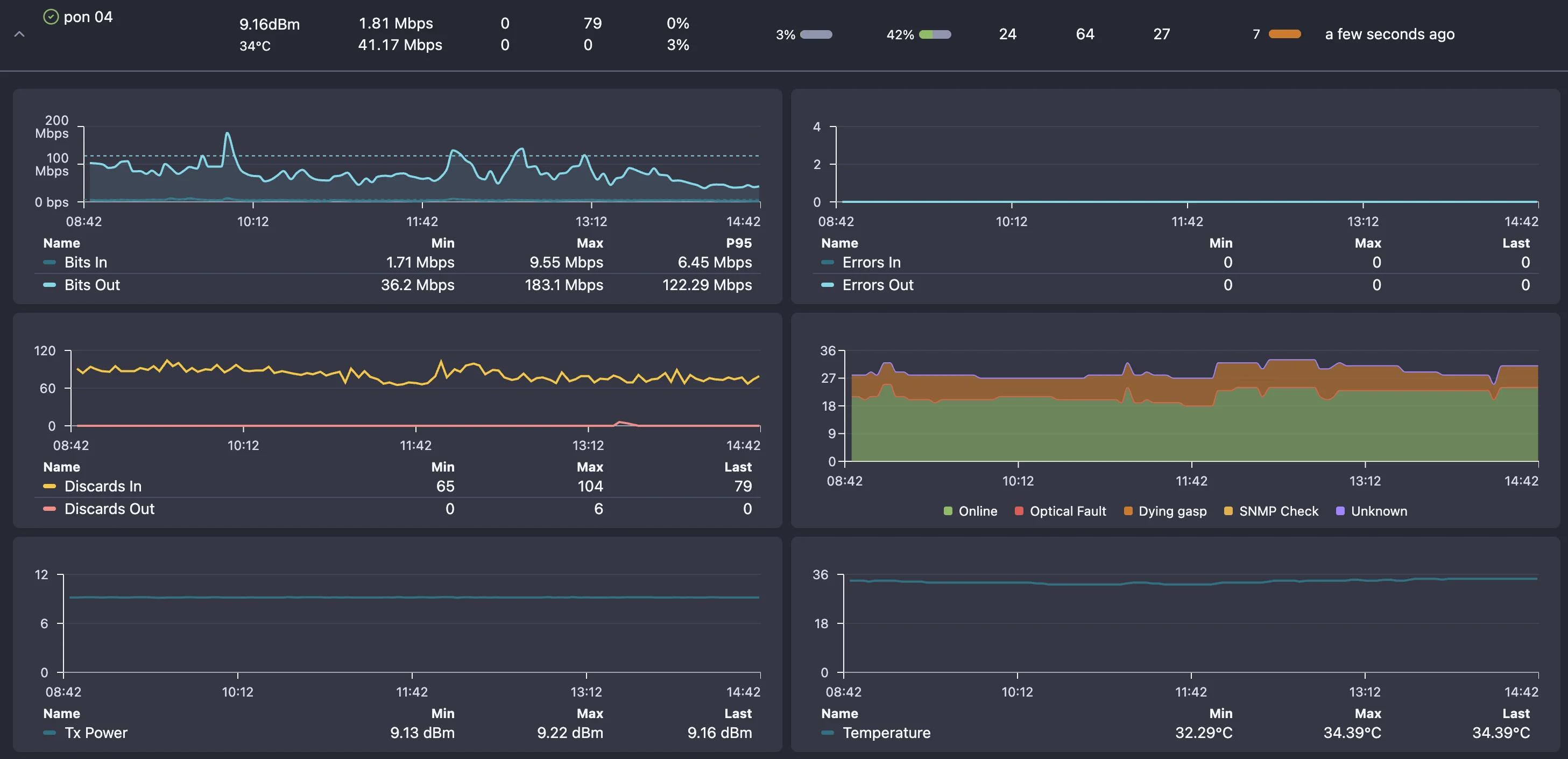
Monitor bandwidth usage per PON port to optimize capacity distribution.
Track which ONUs are online, offline, or in error state across all OLTs.
Monitor Rx/Tx power levels to detect fiber degradation before service impact.
Understand traffic patterns to identify congestion and plan upgrades.
Track FEC corrections and bit errors to catch fiber issues early.
Troubleshoot OLT issues quickly with built-in diagnostic tools. From signal analysis to port statistics, get the data you need to resolve problems fast.
Find and identify all ONUs connected to any OLT port
Analyze Rx/Tx optical power levels across the PON tree
View detailed traffic, errors, and packet statistics per port
Identify fiber cuts and degradation using optical readings
Compare current metrics against historical baselines

With NetSense OLT Monitoring, the answer is always YES! Here's what you can do with our platform.
Can I see all my OLTs in one dashboard? YES!
Can I monitor OLT temperatures and get alerts before overheating? YES!
Can I track CPU and memory usage across all devices? YES!
Can I see which PON ports are overloaded? YES!
Can I detect partial PON failures before customers complain? YES!
Can I monitor optical signal levels for every ONU? YES!
Can I identify fiber degradation from Rx power trends? YES!
Can I see which ONUs went offline and when? YES!
Can I get notified instantly when an OLT goes down? YES!
Can I track uptime and identify unstable devices? YES!
Can I monitor OLTs from multiple vendors in one place? YES!
Can I integrate OLT data with my existing systems via API? YES!
Common questions about OLT monitoring and FTTH network visibility.
Book a live demo and we'll walk you through real-time OLT monitoring across your entire fiber network.