NetSense provides comprehensive monitoring for your passive optical network. From signal quality to ONU health, get the visibility you need to maintain a reliable last-mile infrastructure.
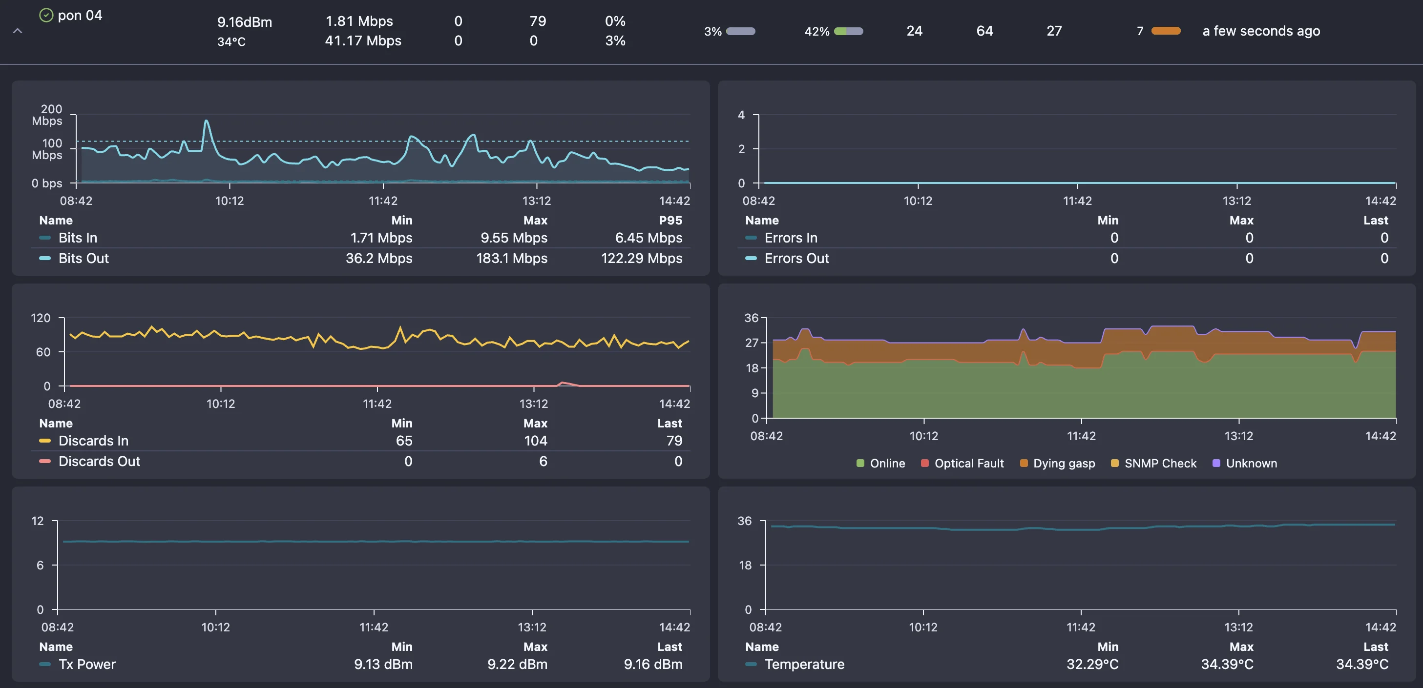
Track optical signal levels for every ONU to detect fiber degradation early.
Historical signal data helps identify gradual degradation before service impact.
Get notified when signal levels fall outside acceptable ranges.
Monitor forward error correction rates to catch fiber issues early.
Estimate fiber distance to each ONU based on optical readings.
Real-time visibility into which ONUs are online, offline, or in error state.
Compound index showing subscriber service quality based on ONU, PON port, and OLT uptime, performance, and optical params.
Track uptime and downtime for each ONU with detailed historical availability metrics.
Track ONU registrations and deregistrations across all PON ports.
Identify when some ONUs on a PON port fail while others stay connected.
Automatic discovery and inventory of all ONUs with serial numbers and models.
Troubleshoot last-mile issues quickly with built-in PON diagnostic tools. From signal analysis to topology visualization, get the data you need to resolve fiber issues fast.
Analyze Rx/Tx power levels to identify weak signals and fiber issues
Find specific ONUs by serial number, MAC address, or customer ID
Visualize PON tree structure from OLT port through splitters to ONUs
Compare current signal levels against baseline to detect degradation
View bandwidth usage patterns per ONU to identify heavy users

With NetSense PON Monitoring, the answer is always YES! Here's what you can do with our platform.
Can I detect partial PON failures before customers complain? YES!
Can I monitor signal levels for every ONU on my network? YES!
Can I identify fiber degradation from Rx power trends? YES!
Can I see which ONUs went offline and exactly when? YES!
Can I distinguish between fiber cuts and power outages? YES!
Can I track FEC errors to catch problems early? YES!
Can I see my entire PON topology in one view? YES!
Can I find a specific ONU by serial number instantly? YES!
Can I get alerts when signal levels drop below threshold? YES!
Can I identify which splitter segment has issues? YES!
Can I monitor bandwidth usage per ONU? YES!
Can I reduce truck rolls with better remote diagnostics? YES!
Common questions about PON monitoring and last-mile visibility.
Book a live demo and see how NetSense detects partial PON failures, tracks signal levels, and trends fiber degradation in real time.