NetSense provides comprehensive monitoring for your network switches. From port-level metrics to device health, get the visibility you need to run a reliable aggregation and distribution network.
Track bandwidth usage per port to identify congestion and plan capacity.
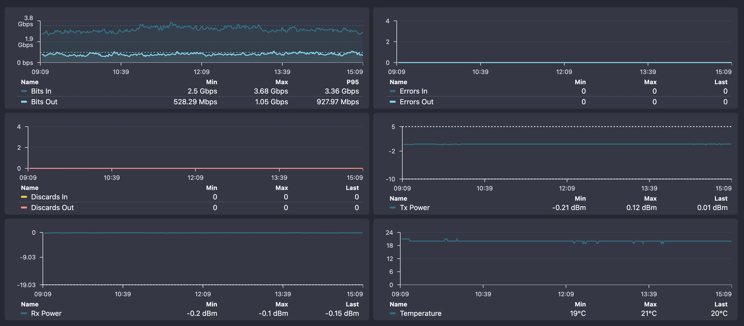
Monitor inbound/outbound traffic patterns with historical trending.
Track CRC errors, collisions, and discards to catch cable or hardware issues.
Real-time visibility into port up/down status with instant change alerts.
Monitor SFP module temperatures, Rx/Tx power, and voltage levels.
Monitor switch resource utilization to identify overloaded devices.
Track switch temperatures and get alerts before thermal issues occur.
Monitor PSU health and redundancy status for critical switches.
Track cooling system health to prevent heat-related failures.
Monitor device uptime and identify unexpected reboots or instability.
Troubleshoot switch issues quickly with built-in diagnostic tools. From port statistics to cable testing, get the data you need to resolve problems fast.
Detailed per-port metrics including packets, bytes, errors, and discards
Find which port a specific MAC address is connected to
Analyze uplink utilization and identify potential bottlenecks
Test cable quality and identify wiring issues on copper ports
Check temperatures, fan speeds, and power supply health

With NetSense Switch Monitoring, the answer is always YES! Here's what you can do with our platform.
Can I see all my switches in one dashboard? YES!
Can I monitor port utilization across all devices? YES!
Can I get alerts when uplinks are approaching capacity? YES!
Can I track CRC errors and packet discards per port? YES!
Can I identify which port a specific device is connected to? YES!
Can I monitor switch CPU and memory usage? YES!
Can I get notified when a port goes down? YES!
Can I track switch temperatures and fan status? YES!
Can I see traffic patterns over time? YES!
Can I monitor SFP module health and signal levels? YES!
Can I monitor switches from multiple vendors? YES!
Can I integrate switch data with my NOC tools via API? YES!
Common questions about switch and port monitoring.
Book a live demo and see real-time port utilization, traffic analysis, and error tracking across your entire switch fleet.